杭州市滨江区江南大道 96 号中化大厦 16 层
引言
在医院日常运营中存在普遍困境:临床科室因人手不足而举步维艰,人力资源部门受制于编制限制与流程束缚,运营部门则为成本与效率的失衡而焦虑。部门间协同不足,如同在各自轨道上独自运转的齿轮,难以形成合力,最终导致整体效能无法提升。
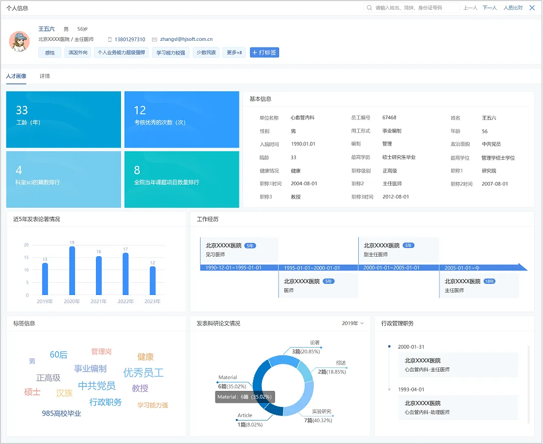
随着“三医联动”改革进入深水区,以及“十五五”规划将公立医院高质量发展确立为核心任务,医院发展模式正经历从“规模扩张”到“内涵建设”的关键转变。在这一背景下,传统人力资源管理与业务运营之间的衔接不畅,已成为制约医院迈向精细化管理的重要瓶颈。破解之道,在于主动超越传统人事管理的思维局限,构建贯穿战略、赋能全局的“大人力资源”管理体系,推动人力资源管理从成本中心向价值创造中心转型,为医院高质量发展提供持续动力。 第一部分 破局:传统人力资源管理的三重困境 在高质量发展要求下,传统人力资源管理模式的局限性日益凸显,其在数据、管理与价值层面的瓶颈,正成为医院提质、增效、降本的主要障碍。 数据壁垒:信息孤岛,决策失据 人力、HIS、财务等系统相互独立,形成数据的“三重壁垒”。静态人事信息、动态业务流与成本账彼此割裂,使医院在招聘配置、绩效评估等关键决策中缺乏全面数据支撑。这导致医院常常面临两难:要么因人力短缺影响医疗质量与员工满意度,要么因人力冗余推高运营成本。 管理割裂:流程冗杂,响应迟滞 医务、护理、人力、运营等多部门管理协同不足,一次跨部门人员调配,往往需要经过多层审批。这种复杂的流程不仅消耗组织效率,更削弱了医院应对DRG/DIP医保支付改革、公共卫生事件等复杂环境的敏捷性。 价值局限:陷于事务,疏于战略 人力资源部门深陷于考勤、薪酬、档案等事务性工作的循环中,难以抽身参与学科建设、运营分析等战略议题。这使得其角色被定位为“支持者”而非“合作伙伴”,导致医院最具潜力的战略资源——人才——未能充分发挥效能,也制约了通过编制动态调整和薪酬结构优化等“十五五”关键措施提升运营效益的效果。 第二部分 立势:以“大人力资源”观重构管理新格局 面对系统性困局,医院人力资源管理亟需一场从理念到体系的深度重构,构建覆盖全域、赋能全局的“大人力资源”战略新格局。其“大”,体现在三大根本性转变: 体系拓展:从管理“医护”到经营“全院人才” 突破传统人事管理聚焦医生、护士的狭窄边界,将视野拓展至临床、医技、科研、行政、后勤等所有价值创造岗位。构建覆盖人才“选育用留”全生命周期的现代化管理体系,实现全院人力资源的系统盘活与精细运营,确保每位员工的价值都被精准识别、有效激发。 站位提升:从支持部门到战略伙伴 彻底改变人力资源管理与医院战略脱节的现状,推动其从被动执行的“支持部门”转变为主动规划、驱动业务的“战略伙伴”。让人力资源策略成为医院战略解码的核心环节,确保人才规划、核心人才引进、绩效激励等关键活动与总体目标同频共振,实现“力出一孔”。 功能蜕变:从行政枢纽到价值共创平台 推动人力资源部门从封闭的行政枢纽,转型为开放协同的价值共创平台。主动嵌入业务流程,打通与医务、护理、运营、财务等部门的数据与职能壁垒,成为连接各方的“协同神经网络”,凝聚跨部门合力,共同驱动组织效能提升。 技术赋能:从经验主导到数据驱动 顺应“十五五”规划中推动数智化的趋势,运用大数据与AI技术提升人力资源管理效能。通过建立统一数据平台,打破信息孤岛,实现人力成本、工作效率、医疗质量等数据的综合分析,为科学的定编定岗和绩效分配提供支撑,提升人力资源决策的科学性和前瞻性。 第三部分 赋能:“大人力资源”系统驱动运营升级新路径 “大人力资源”管理的价值核心,在于从理念到实践的系统性重构。它通过对组织、人员、流程及人才机制等维度的整合,使人力资源真正成为驱动医院运营的核心引擎,最终达成质量提升与成本优化的目标。而构建实现这一理念的管理系统,则通过五大维度的深度赋能,正推动着医院组织与管理的实质性重塑。 组织赋能:构建柔性协同新体系 如何突破传统金字塔式组织管理结构的刚性束缚?大人力资源管理系统既兼容临床、护理、医技等纵向行政线条,也支持跨院区、跨科室的矩阵式协作,科室主任可在短时间内完成跨部门团队的组建与授权,敏捷响应多学科协作诊疗、应急任务等动态需求。 数据赋能:打造全景人才画像 系统整合分散在HIS、科研、教学等系统的人员数据,为每位员工构建涵盖执业资质、手术能力、科研成果、患者评价等多维度的动态员工画像。此外可通过为职能部门开放信息审核权限,让职能科室协同维护信息,确保数据实时更新,彻底改变人力资源部门“孤军奋战”的局面。科室主任或管理者基于全景数据精准识别人才,快速筛选具备相应资质的人才,为人力资源决策提供数据支撑。 管理过程中的数据壁垒如何突破?大人力资源管理系统打通与业务系统的数据接口,实现运营数据的自动采集与智能分析。管理层通过管理驾驶舱实时掌握人力成本收益率、核心人才保有率等战略指标。例如:科主任随时查看科室效能排名、人才结构分析等运营数据。系统通过预测模型,为人才规划、薪酬总额设定等重大决策提供科学支撑。 部门间协作效率如何提升?大人力资源管理系统将员工从入职到离职的全职业周期业务流程标准化、线上化。跨部门调动等复杂流程实现并联审批,状态实时可视,审批周期缩短50%以上。还可通过移动端开展线上审批、自助查询等功能,显著提升管理效率与员工体验。例如:新员工入职手续办理完毕,系统待办自动通知不同岗位专员进行合同签订、起薪、保险起缴等关联业务的协同办理,是管理效率大大提高。 大人力资源管理系统通过数据深度分析应用,重构人才评价与激励体系,实现: ①绩效管理:多维度、全周期推进科室目标绩效考核 围绕医疗护理质量、药事质量、病历处方、重点病种等关键指标,建立科学评价体系。系统支持医院针对医、护、技、管等不同岗位序列设置差异化的考核方案,实现战略目标的逐层分解与纵向对齐。平台支持绩效目标下达、进度跟踪、360度评估与结果反馈的全流程在线管理与可视化呈现。 ②薪酬分配:实现总额管控下的精准激励 系统通过预置事业单位工资标准与院内核算规则,将医院宏观的薪酬总额预算科学分解至各科室。在奖金二次分配环节,科室负责人可在授权范围内,依据员工的工作量、工作质量、技术难度及关键绩效指标(KPI)完成情况,进行灵活、差异化的奖金分配,系统同步进行实时总额校验与合规性控制。此举不仅将薪酬分配与个人价值贡献紧密挂钩,落实“优绩优酬”原则,更实现了从预算、分配到核算发放的全流程线上化管理,有效提升分配效率与透明度,支撑医院薪酬激励体系的公平性与竞争性。 ③职称评审:实现全流程线上化操作 将传统的职称评审流程全面数字化,实现从个人申报、材料审核到专家评审的全流程线上管理。系统支持多维度量化评价指标设置,推动评审标准从单一论文导向向临床实践能力综合评价转变。通过在线申报、并行审核、电子投票等功能,大幅提升评审效率,同时确保全过程的规范透明。 通过践行数据驱动的大人力资源管理模式,不仅实现了管理效能的提升,更完成了评价机制向客观透明的根本性转变。这使人才管理真正成为组织发展的核心动能,为医院实现高质量与可持续发展提供了战略性的支撑。 结语 “大人力资源”系统的核心价值,在于将人力资源管理的每个环节都与医院价值创造过程紧密相连。它构建了更敏捷的组织、更清晰的人才队伍、更融通的数据体系、更高效的业务流程和更活力的人才生态,最终为医院实现“降本、增效、提质”的高质量发展目标提供核心动力。






邮 箱:zzhao@ehrel.com
胪
胪
杭州市滨江区江南大道 96 号中化大厦 16 层
邮 箱:gebo@ehrel.com